
電話AIエージェント「DXでんわ」やカスタマーサポートを自動化する「AIto(アイト)」を提供するメディアリンク株式会社(本社:東京都港区、代表取締役:松本 淳志、以下 メディアリンク)は、「DXでんわ」において、着信や転送状況の傾向分析が可能な新機能「ダッシュボード機能」を実装したことをお知らせします。
「DXでんわ」とは
「DXでんわ」は企業の電話業務をDX化し、人による対応の効率化・省力化を推進する電話自動応答サービス(IVR)です。
24時間365日の「音声案内による自動受付」「用件に応じた担当者への振り分け」を実現するほか、電話相手が吹き込んだ内容をAIが要約して文字に起こす「音声自動テキスト化機能」、音声のみに頼らない自動応答を可能にする「SMS送信機能」など、多様な機能を標準搭載しています。
さらに、音声やフローを柔軟に作成できるため、状況に応じた最適な設定が可能。英語をはじめ中国語や韓国語など約40言語に対応しており、ホテル・小売・不動産・クリニックなど、幅広い業界で「電話業務の効率化・課題解決に貢献するツール」として活用されています。

▼電話AIエージェント「DXでんわ」
https://mediaseries.medialink-ml.co.jp/mediavoice/dx-tel/
▼導入事例はこちら
https://mediaseries.medialink-ml.co.jp/mediavoice/dx-tel/case/
新機能「ダッシュボード機能」の概要
今回新たに実装した「ダッシュボード機能」は、DXでんわの運用負担軽減と、電話業務の効率的な運用改善に貢献する機能です。
DXでんわには従来から着信履歴を確認できる「レポート画面」が搭載されていましたが、「何件の転送が発生しているのか」「顧客はどのメニューを何回選択しているのか」「転送後の通話時間はどれくらいなのか」といった傾向分析は、お客様ご自身で行っていただく必要がありました。
また、DXでんわのご利用料金の内訳に関する報告書などを作成いただく場合、これまでは着信履歴を1件ずつ確認・集計しなければなりませんでした。
「ダッシュボード機能」は、こうした作業の手間を大幅に軽減し、運用改善に役立つ情報を簡単に把握できる機能となります。
具体的には、新たに下記3種類のレポート機能をご活用いただけるようになりました。
- 着信レポート
- 転送レポート
- フロー通過レポート
「着信レポート」の詳細
「着信レポート」では、主に以下2点の情報をご確認いただけます。
- 合計着信数:指定期間内に着信した件数の合計
- 合計転送数:指定期間内に転送処理を行った回数の合計
「月別 / 日別 / 時間別」を選択したうえで期間を指定することが可能で、ユーザー画面1.のように「合計着信数」の推移がグラフで表示されます。
▼「着信レポート」のユーザー画面1.

※特定のグラフ線にマウスを乗せると、「日付」と「件数」が表示されます。
※転送状況の詳細は、後述する「転送レポート」にて確認できます。
また、ユーザー画面2.のように、グラフの下部には「着信レポート一覧」が表示されます。ここでは「合計着信数」と「合計転送数」を指定することで、条件に合致する期間を特定することも可能です。
▼「着信レポート」のユーザー画面2.

※「合計着信数」および「合計転送数」を指定することで、条件に合致したセルがハイライト表示されます。
※「着信レポート一覧」は、CSV形式でダウンロードすることが可能です。
【着信レポートの活用例】
特定期間 / 時間における着信数の傾向を把握することで、以下のような対応が可能になります。
・着信数が多い / 少ないタイミングの把握による、適切なスタッフ数の配置
・着信数に影響を与えた要因(例:繁忙期、広告出稿など)の定量的な評価
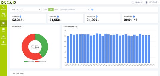
「転送レポート」の詳細
「転送レポート」も「着信レポート」と同じく期間指定が可能で、指定期間内における以下の情報を確認することができます。
- 合計転送数:転送処理された回数の合計
- 転送応答数:転送処理が成功し、転送先に接続された件数
- 転送不応答数:転送処理を行ったものの、転送先に接続されなかった件数
- 平均通話時間:転送先への接続完了後から通話終了までの平均通話時間
なお、以下のユーザー画面1.のように、転送数の内訳(合計転送数に占める転送応答数と転送不応答数の割合)が円グラフで表示されるほか、指定期間内における平均通話時間の推移が棒グラフで示されます。
▼「転送レポート」のユーザー画面1.

また、ユーザー画面2.のように、グラフの下部には「転送レポート一覧」が表示されます。ここでは「転送先番号毎」と「オブジェクト毎」の切り替えが可能で、それぞれの角度から、指定期間内における転送応答数・転送不応答数・平均通話時間などを確認できます。
※オブジェクト:転送設定を行っているフローの選択肢を指します。
▼「転送レポート」のユーザー画面2.

※「転送先番号毎」を選択した際に表示される「転送レポート一覧」です。
※「転送レポート一覧」は、CSV形式でダウンロードすることが可能です。
【転送レポートの活用例】
オブジェクトごとの「転送不応答数」を把握することで、以下のような対応が可能になります。
・「機会損失」や「顧客満足度低下」に影響を与えているフローの特定
・「転送設定の見直し」や「応答体制の強化」といった改善策の迅速な検討
「フロー通過レポート」の詳細
「フロー通過レポート」は、顧客によるメニュー選択の傾向を把握できる機能です。フロー内のオブジェクトごとの通過件数(メニューごとの選択回数)を一覧で確認できます。
「着信レポート」や「転送レポート」と同じく、「月別 / 日別 / 時間別」を選択したうえで、期間を指定することが可能です。
▼「フロー通過レポート」のユーザー画面

※「フロー通過レポート一覧」は、CSV形式でダウンロードすることが可能です。
【フロー通過レポートの活用例】
「顧客がどのメニューをどれだけ選択しているか」を把握することで、以下のようなシナリオ改善が可能になり、顧客体験(CX)の向上につながります。
・「通過数の多い順」へのメニュー配置の変更
・著しく通過数の少ないメニューの見直し / 削除
料金体系
新機能「ダッシュボード機能」は、DXでんわの標準機能としてのご提供となります。どのプランをお選びいただいても、オプション料金は一切発生しません。
今後の開発予定
今回の機能追加にとどまらず、「DXでんわ」はより多くの企業様のニーズにお応えするべく、継続的な機能拡充を進めてまいります。

メディアリンク株式会社について
会社名 :メディアリンク株式会社(https://www.medialink-ml.co.jp/)
所在地 :〒108-0014 東京都港区芝5-31-17 PMO田町5F
代表者 :代表取締役 松本 淳志
設立 :2009年7月
事業内容:コールセンターシステムやチャットサポートツールなど、「ビジネスコミュニケーション」に特化したシステム開発、及びコンサルティング
企業プレスリリース詳細へ
PRTIMESトップへ
